
Idioma

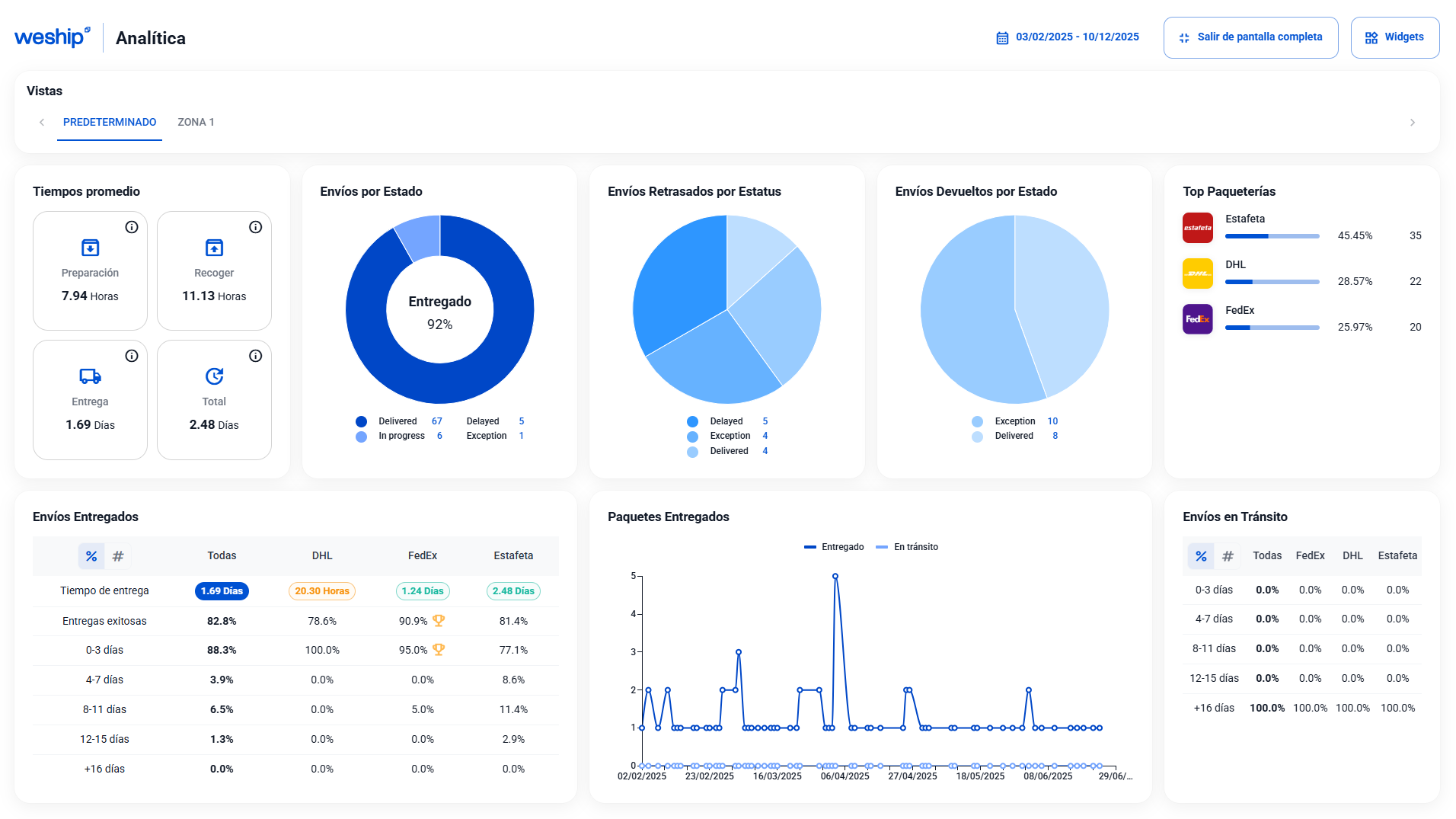
Ya puedes acceder a una nueva versión de analíticas en el portal de WeShip, diseñado para que visualices todas tus métricas en una sola pantalla, sin necesidad de deslizar hacia abajo.


Una actualización pensada para ofrecerte mayor claridad, mejor monitoreo y una operación más eficiente.
Todo para que puedas entender mejor tu desempeño y tomar decisiones que impulsen el crecimiento de tu negocio.